Cách add camera Imou vào đầu ghi Dahua
Trong phạm vi bài viết này, Shopcongnghe24h sẽ hướng dẫn bạn cách add camera Imou vào đầu ghi Dahua từ xa thông qua giao thức ONVIF. Cách này tuy sẽ làm hạn chế một số tính năng nhưng sẽ đảm bảo camera được add vào hoàn toàn, cụ thể:
Bước 1: Đăng nhập vào đầu ghi hình
Để đăng nhập vào đầu ghi hình của các camera an ninh sẽ có nhiều cách khác nhau, tuy nhiên thì Shopcongnghe24h sẽ hướng dẫn bạn cách truy cập trên máy tính và thông qua địa chỉ IP. Theo đó, các bạn hãy lên trình duyệt Google và gõ IP của đầu ghi. Tại giao diện chính, bạn điền ID và mật khẩu của mình để truy cập vào hệ thống.

Bước 2: Chọn danh mục camera
Tại đây, bạn nhấn vào mục Thiết lập bên góc trái màn hình và chọn danh mục Camera.

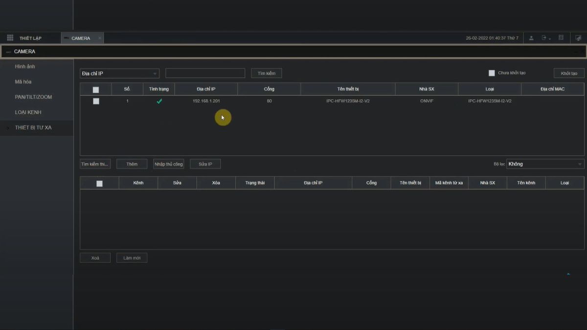
Bước 3: Chọn tìm kiếm, chọn camera cần thêm
Tại mục Thiết bị từ xa, bạn chọn Tìm kiếm thiết bị để hệ thống bắt đầu tìm kiếm các camera wifi đang hoạt động. Tiếp theo, bạn click vào camera Imou cần add rồi bấm chọn Nhập thủ công.

Bước 4: Chuyển chế độ ONVIF cho camera Imou
Thông thường, để add camera Imou thì bạn sẽ dùng giao thức riêng tư. Tuy nhiên hiện tại, bạn cần phải sử dụng giao thức ONVIF và điền vào các ô tương ứng những thông số phù hợp. Trong mục này, các thông số sẽ được đặt mặc định và bạn chỉ cần chú ý đến 2 mục dữ liệu là Nhà sản xuất (Chọn ONVIF) và Mật khẩu (Mật khẩu camera Imou). Cuối cùng thì bạn bấm OK để hoàn tất việc chuyển chế độ.

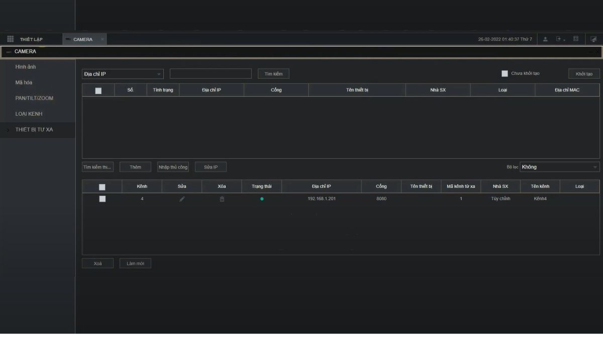
Bước 5: Kiểm tra camera đã online chưa?
Lúc này, bạn sẽ bấm vào nút Làm mới để cập nhật lại hệ thống. Nếu tại mục Trạng thái xuất hiện biểu tượng màu xanh thì tức là việc add camera Imou vào đầu ghi Dahua từ xa đã thành công.

Những lưu ý khi add camera Imou vào đầu ghi Dahua
Có một sự thật, quá trình add camera Imou vào đầu ghi Dahua không phải lúc nào cũng thành công 100%. Do đó, để giúp cho quá trình cài đặt và sử dụng camera được diễn ra thuận lợi thì dưới đây là một số lưu ý quan trọng bạn cần ghi nhớ:
- Nhập chính xác thông tin đăng nhập (bao gồm tên người dùng và mật khẩu) khi truy cập vào hệ thống để đảm bảo khả năng kết nối thành công.
- Kiểm tra và điều chỉnh cài đặt hệ thống video trên đầu ghi Dahua, mục đích đảm bảo hình ảnh từ camera Imou sẽ được hiển thị rõ ràng.
- Sau khi hoàn tất việc cài đặt, bạn hãy kiểm tra lại hệ thống để chắc chắn rằng camera Imou đã hoạt động ổn định trên đầu ghi Dahua.

Nếu đã làm mà bạn không thể thêm camera imou vào đầu ghi dahua hãy gọi hotline 0967895318 để được hỗ trợ
Trong trường hợp bị chặn Giao thức mà không cho add vào đầu ghi thì bạn có thể sử dụng cách
Đặt IP tĩnh cho camera IMOU
Khai camera IP Imou vào DMZ
Vào mục cài đặt tên miền dahuaddns thêm tên miền Cameraimoudog.ddns.tv
Sau đó sửa địa chỉ IP tham chiếu đến camera Imou thành Cameraimoudog.ddns.tv
Khuyến mại
Tin tức
CAMERA ĐẦU GHI
CAMERA IP WIFI
PHỤ KIỆN CAMERA
ÂM THANH SỐ
GIA DỤNG THÔNG MINH
PHỤ KIỆN ĐIỆN THOẠI
MÁY TÍNH – LINH KIỆN
MÁY IN SIÊU TỐC
Miễn phí vận chuyển
Bảo hành nơi sử dụng